
Table des matières
Vous êtes-vous déjà retrouvé à regarder l’écran de votre Mac à la fin d’une longue journée en vous demandant où passait le temps ? En tant que rédacteur indépendant, j’y suis allé, me démenant pour rassembler les tâches liées aux factures. L’application Screencap Mac aide à résoudre ce problème en suivant automatiquement votre activité, sans avoir besoin de minuteries ni de saisie constante.
La capture d’écran de la douleur résout (et pourquoi c’est important)
Nous avons tous vécu ces jours-là. Vous passez des heures à travailler sur votre PC, mais le soir, tout semble flou. L’historique de votre navigateur est chaotique et la prise manuelle de captures d’écran ne fait qu’ajouter du travail supplémentaire. Si vous êtes comme moi, jongler avec les délais conduit souvent à des heures non documentées et à de la frustration lorsqu’il est temps de facturer les clients ou d’évaluer les progrès.
C’est là que le Capture d’écran Mac L’application entre en jeu. Cet outil open source capture automatiquement ce qui se passe sur votre écran et le transforme en chronologies simples et en résumés quotidiens.
C’est utile pour les travailleurs à distance, les développeurs et les rédacteurs qui ont besoin d’une preuve claire de leur travail. Au lieu de deviner ou de reconstituer des énigmes, Screencap se souvient pour vous afin que vous puissiez vous concentrer sur vos tâches réelles.
Pour les captures manuelles de base, découvrez comment prendre des captures d’écran sur votre Mac. Mais pour le suivi automatisé, Screencap est la voie à suivre.
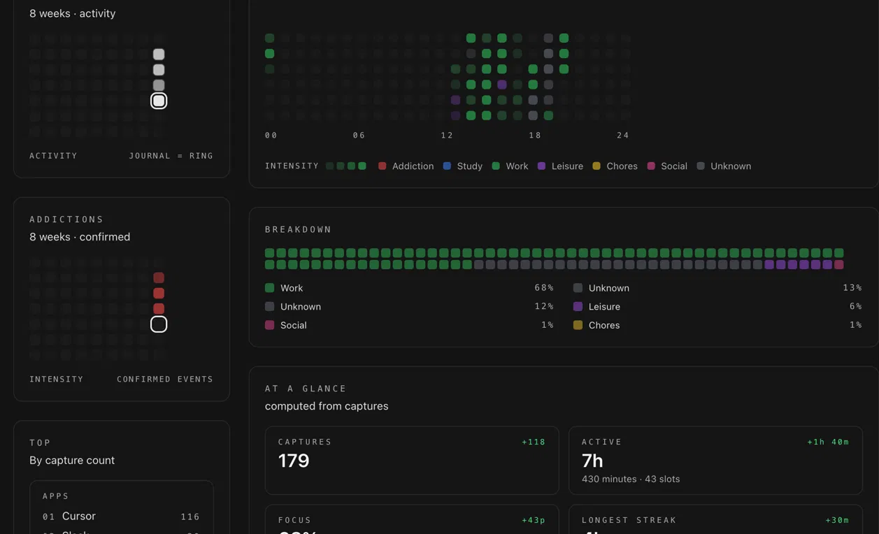
Ce que fait Screencap en termes réels
À la base, l’application Screencap Mac prend des captures d’écran selon un calendrier défini, par exemple toutes les quelques minutes, sans que vous ayez quoi que ce soit à faire. Vous pouvez définir des règles pour ignorer certaines applications, comme votre navigateur personnel, afin que votre chronologie reste concentrée sur le travail.

La vue chronologique est l’endroit où la vraie magie opère. Il indique le temps que vous avez passé dans différentes applications, met en évidence les périodes productives avec des pourcentages de concentration et des cartes thermiques, et signale les distractions telles que le défilement des réseaux sociaux.
Les résumés quotidiens vous aident à remarquer des tendances, comme la fréquence à laquelle de courtes recherches se transforment en longs détours. Au fil du temps, il est plus facile de comprendre comment vous passez réellement votre journée.

Si vous souhaitez plus de détails, Screencap propose un étiquetage IA en option, soit via Ollama local, soit via le cloud. Cela répond à une question simple que la plupart d’entre nous se posent en fin de compte : est-ce que j’ai vraiment travaillé pendant des heures, ou est-ce que je dérive simplement ? Si vous essayez d’améliorer votre concentration, l’associer aux minuteries Pomodoro pour Mac peut faciliter la gestion de ces modèles.

De plus, il crée des flux cryptés sécurisés de bout en bout pour partager des journées bien remplies avec les équipes. Ainsi, si vous collaborez directement, vous pouvez simplement choisir l’aperçu de votre chronologie à partager avec votre chef de projet. Cela le rend idéal pour le travail de groupe et les projets d’équipe, car cela élimine les allers-retours pour prouver les heures enregistrées.
Mon expérience : ce qui a fonctionné et ce qui n’a pas fonctionné
Le test de l’application Screencap a rapidement mis en évidence des habitudes que j’ignore habituellement. La configuration était généralement simple, même si la gestion des autorisations macOS a demandé un peu d’efforts, en particulier sur les versions les plus récentes. Cela n’a pris que quelques minutes, mais le processus s’est avéré un peu délicat la première fois. Mon utilisation du stockage a augmenté avec les captures fréquentes, mais je n’ai remarqué aucun ralentissement des performances.

L’application fonctionne mieux lorsqu’elle est laissée seule. Une fois les autorisations définies, il fonctionnait silencieusement en arrière-plan et nécessitait peu d’attention. Ce qui m’a le plus surpris, c’est la clarté. Voir ma journée organisée visuellement a montré à quelle fréquence de courtes sessions de recherche se transformaient en longs détours. Une fois que j’ai vu cela, il a été plus facile d’ajuster mes habitudes et d’ajouter des règles pour sauter certaines activités.
La fonctionnalité Day Wrapped est devenue ma référence pour des vérifications rapides. Cela m’a aidé à rester plus concentré, même si ce n’était pas parfait. Le marquage de l’IA a bien fonctionné pour catégoriser mes sessions d’écriture, mais il a d’abord mal catégorisé environ la moitié de mes modifications, nécessitant des ajustements manuels dès le début.
Comparé à d’autres outils de capture d’écran simples, Screencap semble plus pratique. Il s’agit de comprendre comment s’est réellement déroulée votre journée de travail. Et pour moi, cette clarté aide à résoudre mes problèmes de facturation et de mémoire. Pour des options plus larges, consultez notre tour d’horizon des meilleures applications de capture d’écran Mac.
Installation rapide et pièges à éviter
Démarrer avec l’application Screencap sur Mac est simple, mais quelques étapes comptent. Récupérez-le sur GitHub et accordez les autorisations d’enregistrement d’écran et d’accessibilité. Sans eux, l’application ne capturera rien et votre chronologie restera vide.

Après cela, choisissez une fréquence de capture qui a du sens. Quelque chose comme tous les 15 me convient le mieux. Capturer trop souvent ne fait que remplir votre stockage de fichiers inutiles. L’ajout de règles pour ignorer les applications non professionnelles permet également de garder les choses plus propres.

Ensuite, activez la classification IA si vous souhaitez des balises plus intelligentes et une organisation automatique. Mais je vous conseille de commencer simple. Le traitement local maintient les choses privées et plus faciles à gérer.

Si vous travaillez avec des équipes et avez besoin de rapports structurés, les comparer avec des outils tels que ceux abordés dans notre revue TMetric peut vous aider à définir vos attentes.
Enfin, ouvrez la chronologie pour la consulter, modifiez les étiquettes avec des raccourcis tels que Commande + Changement + P. pour les jalons et exécutez le Fin de journée résumé. Si vous l’intégrez aux raccourcis Mac, il améliore le suivi transparent des activités sans perturber votre flux.
Devriez-vous l’utiliser ?
Dans l’ensemble, l’application Screencap se distingue par sa gratuité, sa confidentialité et sa facilité d’exécution en arrière-plan. Des inconvénients tels que la nécessité d’une configuration et d’ajustements occasionnels sont vrais. De plus, son exclusivité macOS est une chose.
Cependant, pour les indépendants ou les développeurs qui ont besoin d’une vue honnête du flux de travail, c’est un moyen pratique d’obtenir de la clarté.
Si vos besoins sont simples ou si la confidentialité est une préoccupation majeure, les outils intégrés peuvent suffire. Mais si vous voulez savoir ce que vous avez réellement fait par rapport à ce que vous pensez avoir fait, cet outil transforme votre Mac en un miroir de productivité fiable. Essayez-le pour un meilleur suivi des activités.
Capture d’écran
Prix : Gratuit
Télécharger








